Hoe werkt NIS2Guard?

De Cyberbeveiligingswet treedt medio 2026 in werking. Uw bestuur is persoonlijk aansprakelijk bij non-compliance. NIS2Guard brengt u van onzekerheid naar een compleet compliance-overzicht: registreer, doorloop het assessment in 1-4 weken en ontvang direct uw gap-rapport.

Deadline nadert

De Cyberbeveiligingswet treedt medio 2026 in werking. Boetes tot €10 miljoen of 2% van de jaaromzet.

Direct aan de slag na registratie. Assessment in 1-4 weken afgerond, daarna direct uw gap-rapport.

Onduidelijkheid

NIS2 raakt 10 domeinen, van governance tot supply chain. Zonder structuur weet u niet waar te beginnen.

Gestructureerde assessments met interviews per afdeling. Het platform stelt de juiste vragen.

Klaar voor de toezichthouder

De auditor verwacht een volwassenheidsmeting, niet alleen een vragenlijst.

CBW-evaluatie over 17 beveiligingsdomeinen, aansluitend op het Cbw Control Framework.

1 Aan de slag

Account, team & eerste assessment

Maak een account aan, stel uw organisatie in en nodig teamleden uit met de juiste rollen:

  • Administrator — volledige toegang, gebruikersbeheer en instellingen
  • CISO — assessments aanmaken, rapporten bekijken, CBW evaluaties uitvoeren
  • Consultant, Auditor, Stakeholder & Medewerker

Vervolgens maakt u uw eerste assessment aan. Geef het een herkenbare naam en start direct met de vragenlijst.

2 Het Assessment

Doorloop de vragenlijst

Het assessment bestaat uit vier onderdelen, gebaseerd op NIS2 Article 21:

Intake

Basisinformatie over uw organisatie, sector en omvang.

Discovery

Meer dan 400 vragen verdeeld over alle 10 Article 21-vereisten. Gerichte interviews met management, security, IT, HR en legal zorgen voor een compleet beeld.

Vestigingen & Systemen

Registreer uw locaties en IT-systemen voor een compleet beeld.

  • Bij elke vraag krijgt u hulptekst die uitlegt wat er bedoeld wordt
  • Voeg bewijslast toe bij de betreffende vragen
  • Uw voortgang wordt automatisch opgeslagen per vraag
  • Bij een vervolgassessment ziet u de antwoorden uit het vorige assessment terug bij elke vraag
  • Antwoorden, bewijslast en bevindingen uit het vorige assessment kunnen worden overgenomen
3 Gap Analyse

Waar staat uw organisatie?

Na het afronden van een assessment ontvangt u automatisch een uitgebreide gap analyse.

Totaalscore

Compliance percentage met spider diagram en staafdiagram per NIS2-domein.

Per NIS2 vereiste

Score per Article 21 vereiste met voortgangsbalk en aantal bevindingen.

Voortgang vergelijken

Vergelijk resultaten tussen assessments en zie de ontwikkeling over tijd.

Quick Wins

Verbeteringen die u snel kunt doorvoeren met weinig inspanning.

4 Taken

Wat moet er gebeuren?

Bij vragen die een gap opleveren worden automatisch taken aangemaakt om de gap te dichten.

Automatisch aangemaakt

Elke taak is gekoppeld aan een assessment-vraag en bijbehorende bevindingen.

Toewijzen & prioriteit

Wijs taken toe aan teamleden, stel een prioriteit en deadline in.

Mijn taken

Elk teamlid ziet een persoonlijke lijst met alleen de eigen taken.

Assessment Negatieve score Taak aangemaakt
5 CBW Evaluatie

Klaar voor de auditor

De Cyberbeveiligingswet (CBW) is de Nederlandse implementatie van NIS2. Met de CBW evaluatie bereidt u zich voor op de audit door het volwassenheidsniveau van uw organisatie te meten over 17 beveiligingsdomeinen.

Dit is wat de Cbw-auditor als eerste beoordeelt: niet alleen óf u maatregelen heeft, maar hoe volwassen uw organisatie ze toepast.

Zelf-evaluatie

Beoordeel uw eigen volwassenheidsniveau per domein op een schaal van 5 niveaus.

Audit Review

De auditor reviewt uw zelf-evaluatie, bekijkt bewijslast en plaatst opmerkingen per domein.

Rapport

Overzichtelijk rapport per artikel, te delen met management of de toezichthouder.

Het NIS2 assessment toetst uw compliance, de CBW evaluatie meet uw volwassenheid — samen geven ze een compleet beeld voor de NIS2-auditor.
6 Voortgang

Blijf in controle

Uw dashboard toont de actuele status van uw organisatie. Houd uw gegevens up-to-date en voer vervolgassessments uit om voortgang te meten.

Vervolgassessment

Start een nieuw assessment en vergelijk de resultaten met eerdere metingen.

Voortgang vergelijken

Bekijk de ontwikkeling van uw compliance score over tijd per NIS2-domein.

Organisatie actueel

Houd systemen, locaties en leveranciers up-to-date voor een betrouwbare analyse.

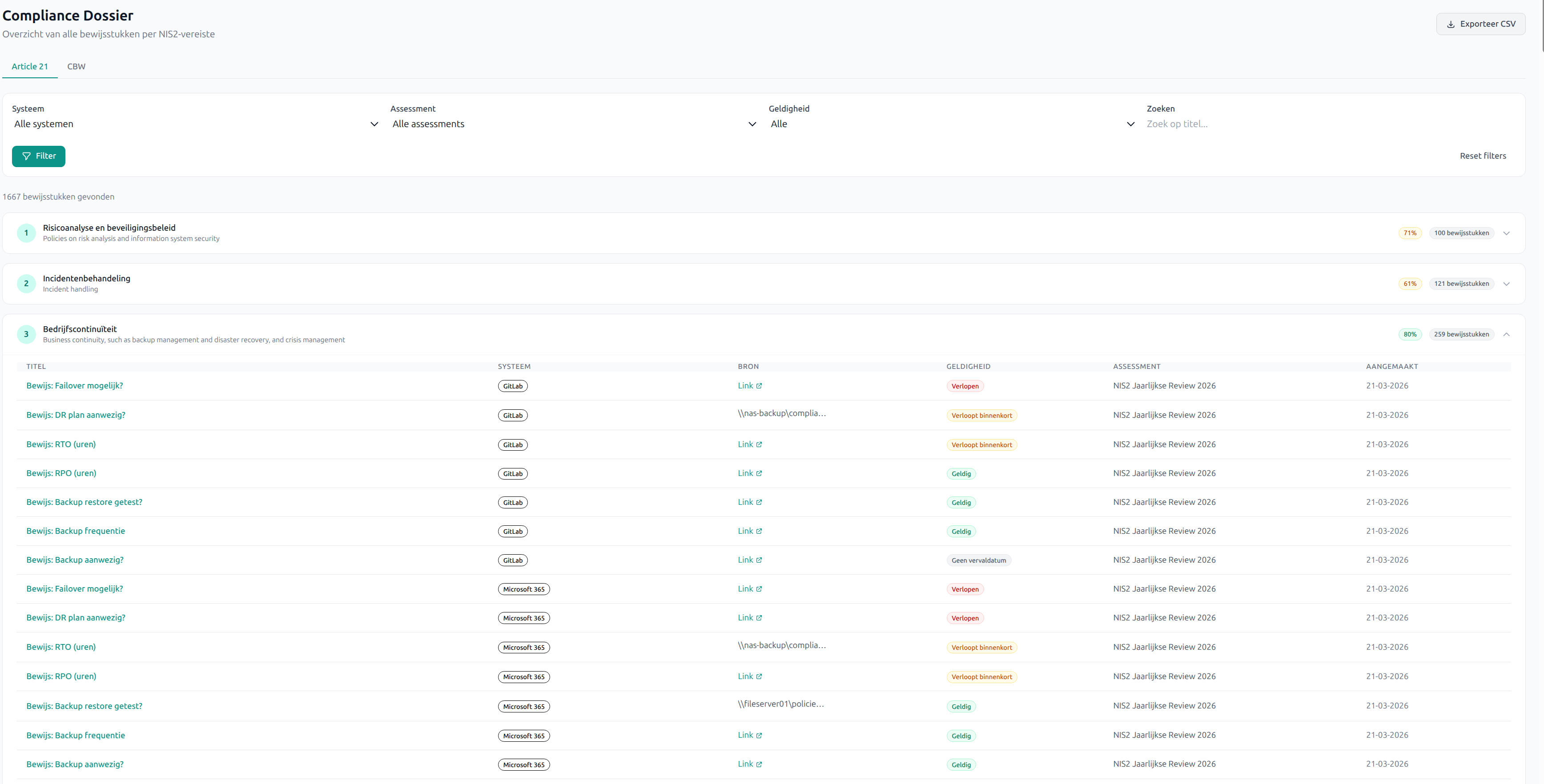
7 Compliance Dossier

Al uw bewijs op één plek

Het compliance dossier bundelt al uw bewijs en koppelt het aan de juiste NIS2-vereisten. Bij een audit toont u in minuten wat u heeft gedaan.

Artikel 21-weergave

Bewijs gegroepeerd per NIS2-vereiste. Zie direct wat compleet is en wat ontbreekt.

CBW-weergave

Bewijs gegroepeerd per Thema en Domein uit het CBW-raamwerk.

Export

Exporteer het dossier naar CSV voor externe rapportage of archivering.

8 Evidence & Notificaties

Bewijs verzamelen & bijhouden

Koppel bewijs aan taken en vereisten, houd geldigheid bij en ontvang automatische meldingen wanneer actie nodig is.

Evidence Management

Beleidsdocumenten, procedures, certificaten en meer. Automatische statusbewaking op geldigheid.

Automatische Notificaties

E-mailmeldingen bij taaktoewijzingen, verlopend bewijs en verlopen lidmaatschappen.

Notificatievoorkeuren

Elk teamlid bepaalt zelf welke meldingen hij of zij ontvangt.

Klaar om te beginnen?

Start vandaag met uw NIS2-compliance. Het platform begeleidt u stap voor stap.

Direct aan de slag. Assessment in 1-4 weken afgerond, daarna direct uw gap-rapport en takenlijst.